Morbit

Digital signage, room / desk booking, video collaboration, visual workspace / digital collaboration, device monitoring and management

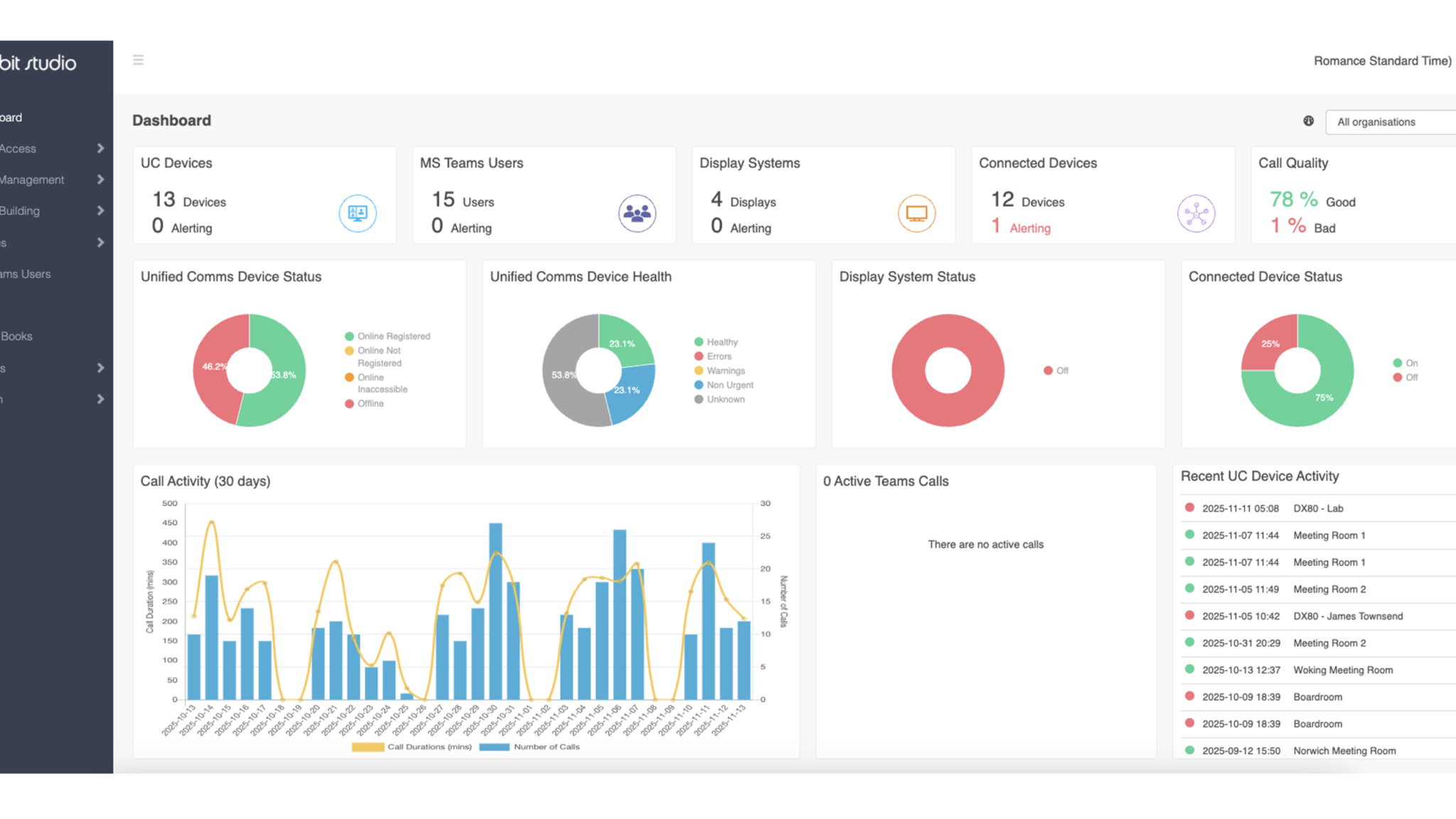
Morbit: Smart-Space Management Made Simple
Morbit is a patent-granted smart building platform that unifies and manages every IP-enabled device across your workplace. From people counting and environmental sensors, to AV and room systems. Everything connects in one secure cloud portal for monitoring, automation, and recovery.

With real-time insights and proactive alerts, Morbit helps you resolve issues up to 70% faster — while improving smart-space performance with zero infrastructure setup.

  • Monitor & Manage: Monitor and control all Neat and IP-enabled devices from one cloud dashboard
  • Door Panels & Wallboards: Show live availability, schedules, and room conditions on panels—always synced with your smart-space data
  • Desk Occupancy: Track desk utilisation and occupancy trends with integrated sensors
  • Reports & Analytics: Access clear dashboards and reports on device health and space usage
  • Asset Management: Get complete visibility of all Neat and other IP-enabled assets
  • Cloud Based: Fully cloud-managed with zero onsite infrastructure required

Available on:

  • Neat Board 50

    Neat Board 50

  • Neat Pad

    Neat Pad

  • Neat Board Pro

    Neat Board Pro